临近618和暑假,很多小伙伴都蠢蠢欲动,准备入手一台像样的游戏本,和兄弟们征战沙场。恰逢intel第11代移动端标压酷睿处理器刚刚发布,我们本着买新不买旧的原则,确实不难在花费不多的情况下,买到媲美前代高端游戏本性能的高性价比产品。今天聚牛科技给大家带来的是,神舟战神Z8-TA5NS的评测。这款产品采用的是i5-11260H和RTX 3060的组合,以以往的经验来看,这样的组合往往让人觉得i5有些高攀了。然而,事实真的是这样吗?
高颜值轻重量,偶尔小资也无碍
不得不说,这一代神舟战神Z7、Z8系列的模具审美还是在线的。要灯有灯、要型有型,算不得浮夸,却也不算死板,在家里、宿舍里激情奋战有氛围,去咖啡店小资一下也算不上太诡异。不加适配器的情况下,神舟战神Z8-TA5NS的重量仅有2.2kg,相对来讲算是游戏本中比较便携的了。


15.6英寸1920*1080分辨率的IPS屏采用三边窄边设计,支持144Hz的高刷新率。相对来讲带有“Hasee”Logo的下巴略显粗壮了些,不过整体的屏占比还是比较高的。屏幕上方居中位置设计有摄像头、摄像头指示灯以及阵列式麦克风用来视频会议也十分方便。

战神Z8-TA5NS的键盘为全尺寸单区背光键盘,完整的小键盘对于很多人来讲还是很重要的,能够有不少的效率提升。键盘的手感不错,回弹力度刚刚好,也比较耐磨,没那么娇气。




灯光可以通过系统内置的控制中心3.0非常方便地进行切换,同样通过它我们还可以很方便的调整电脑预设模式、风扇转速和组合键功能等等。


战神Z8-TA5NS采用包括双风扇4铜管的CPU和显卡分体式散热设计,从左、右和后方一共可以看到四个出风口,主要的接口也分散在这三个方向上。左侧接口依次为防盗锁插孔、USB 3.2、USB2.0、麦克风端口和耳麦二合一端口。

右侧接口依次为多合一读卡器接口、Mini DP 1.2接口和USB3.2接口。

背部接口则包括电源输入、RJ-45网线接口、HDMI和Type C接口。由于主要的电源、显示、网络接口都在背部,连接时确实可以保证桌面更加整洁,值得好评。


单核碾压前代i9、多核爆锤前代i7,这i5-11260H不简单
按照惯例,在详细的测试之前,我们还是例行先用娱乐大师来给笔记本验明正身,也让大家对这款笔记本有个大概的理解。我们手中的这台战神Z8-TA5NS主要配置为英特尔酷睿 i5-11260H处理器、Nvidia GeForce RTX 3060显卡、16GB DDR4 3200MHz双通道高速内存、512GB PCIE固态硬盘。

开启“性能模式”后,我们使用娱乐大师简单进行整机综合性能测试,测试结果为1204644,算是不错的成绩。

使用PCMark 10 Extended模式进行测试,得到总分7571。其中子项常用基本操作8836分、生产力8347分、数位内容创作8516分、游戏14139分。这样的成绩,无论是作为游戏利器还是内容创作和生产力工具,它的性能都是足够的。当然从倾向上来看,这款笔记本肯定是更倾向游戏场景和数位内容创作的。

处理器方面,战神Z8-TA5NS搭载英特尔酷睿i5-11260H处理器,采用10nm制程工艺,6核心12线程设计,主频 2.6GHz,睿频4.4GHz,三级缓存为12MB。

使用CINEBENCH R15进行跑分,单核成绩217,多核成绩1468。

CINEBENCH R20测试结果为单核成绩554,多核成绩3655。

CINEBENCH R23测试结果为单核成绩1427,多核成绩9510。

根据这个成绩来看,i5-11260H这款处理器的单核性能十分爆炸,是可以碾压上代高端i9-10980HK单核能力的,想想搭载i9-10980HK是什么价位,大家就知道i5-11260H有多香了。多核性能上,虽然i5-11260H距离i9-10980HK多核性能还有一定差距,但已经不远,碾压上代i7是没有问题的。

RTX 3060移动显卡采用GA 106核心,三星8nm工艺,配备3840个流处理器,6GB GDDR6显存,显存位宽为192bit,显存总带宽为336GB/s。今年有了RTX 3050系列垫底,RTX 3060不再是光追门槛,定位的提升,也让很多人对它的性能表现充满了期待。

关于图形处理的理论性能测试,还是使用3DMark为主。包括《Fire Strike》与《Time Spy》两个经典系列的跑分,以及测试光线追踪水平的《Port Royal》。我们简单将战神Z8-TA5NS成绩与目前搭载其他显卡游戏本进行对比,可以看到其成绩与RTX 3050、GTX 1660 Ti、RTX 2060之间的差距很大,反倒更接近于之前比较高端的RTX 2080 SUPER。考虑搭载各显卡的游戏本的售价,你会瞬间觉得战神Z8-TA5NS很香了。
3A游戏实测:光追下帧率仍能达到及格线
鉴于战神Z8-TA5NS在处理器和显卡等方面的全面升级,我们也就不用《DOTA2》、《CS:GO》等等轻薄本也堪堪可以过把瘾的“宿舍游戏”来客气了,直接上一些比较吃配置的3A游戏。游戏测试环节全部是在1080P分辨率的场景下,模拟大家使用时的真实体验。这些游戏,笔者主要以游戏自有Benchmark程序为主进行测试,没有设计Benchmark模块的,笔者自行选定了一段固定场景进行10-15分钟的游戏,尽量采用专门用来测试的存档,以惯用的路线与节奏进行游戏,使用Fraps软件进行帧数记录。

首先是超高画质下的《荒野大镖客2》,在几乎全部效果开满的情况下,战神Z8-TA5NS的仍然有平均63.7帧的成绩。

极高画质下的《刺客信条:奥德赛》测试平均帧率为58帧,接近60这样一个绝佳游戏帧率的水平,当然如果追求更高帧率也可以考虑适当降低画质设置。

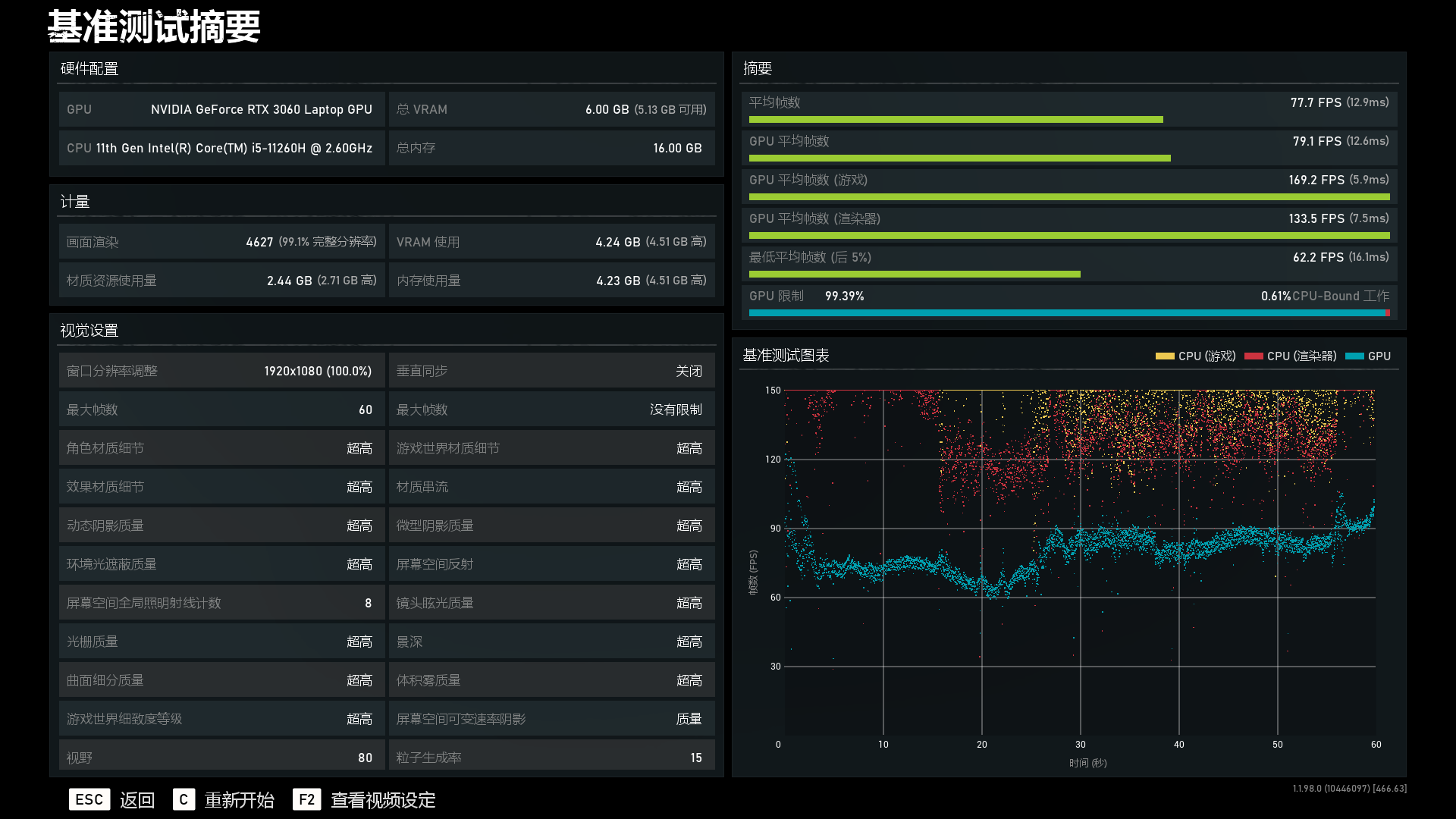
超高画质下的《战争机器5》测试结果平均帧数高达77.7帧,对比去年搭载RTX 2060的游戏本成绩,平均帧数大概高出了6帧左右,还是比较可喜的。

光追游戏方面,《地铁:离去》在超高画质下,光线追踪开到高,战神Z8-TA5NS依然能有50.47帧的平均帧数成绩。同样追求更高帧数的朋友,可以通过在画质和光追效果中适当妥协一下,达到自己的预期效果。

《古墓丽影:暗影》在最高画质、不开光追的环境下,战神Z8-TA5NS的平均帧数为97帧,要高出搭载RTX 2060的游戏本10帧以上。

在把光追直接开到超高后,战神Z8-TA5NS的平均帧数掉到了63帧,虽然降幅也比较大,但战神Z8-TA5NS的平均帧数依然保持在60帧以上,非常给力。
综合来看,搭载了i5-11260H+RTX 3060的战神Z8-TA5NS,已经大大区别于去年同档搭载RTX 2060的游戏本。去年我们还只能偶尔开启光追效果尝尝鲜,看一看区别,然后为了游戏的流畅度再被迫将它关上。今年的战神Z8-TA5NS的性能提升提供给我的体验,是可以让我们在及格线以上的帧数和流畅度下,好好地享受光线追踪所带来的更真实的效果。对光追感知不强的玩家依然可以考虑放弃光追,直接在巅峰的帧率下征战沙场;而对光追更加在意的小伙伴,也可以在没有过多牺牲的情况,享受它所带来的乐趣。
双烤实测:单核王者确实发热不少
上述提到的包括双风扇4铜管的CPU和显卡分体式散热设计给战神Z8-TA5NS提供了有效的散热保障,这也成为了其有望压住i5-11260H和RTX 3060的基础。

使用AIDA64+FurMark两款软件,长达半小时双烤实测中,在室温26℃的环境下,CPU平均温度稳定在98℃,GPU温度则稳定在了80.9℃左右。从这个温度来看,单核性能给到我们惊喜的i5-11260H,确实发热量也是巨大的。功耗方面,性能模式下,战神Z8-TA5NS极限双烤达到了接近53.7W+76.1W的功耗发挥。

与内部较高的温度相对应的,是其相对也较高的表面温度。使用热成像仪进行测试,战神Z8-TA5NS在双烤后表面温度最高达到了45.9℃,要比此前我们评测的战神Z7-TA7NS低上近10℃,还是不错的。实际触感上,手指也会感觉到一点点的热量,不过距离烫手的级别还很远。精心的设计之下,即使在极限环境中,我们玩游戏时最常用的“WASD”几个按键附近的温度还是比较低的,能够保证一定的畅快手感。
总结
英特尔11代酷睿移动处理器可以说有着巨大的进步,这也使得战神Z8-TA5NS这台笔记本虽然搭载的是一款i5的处理器,却拥有着超越前代i9的单核性能和超越前代i7的多核性能。在RTX 3060这块独显的加持下,战神Z8-TA5NS的游戏表现也可圈可点,不仅仅是相对于搭载RTX 2060游戏本在性能和游戏帧数上的提升,它也将光追这个曾经的“奢侈品”变成了可以酌情使用的一个选项。综合来讲,神舟战神Z8-TA5NS这款笔记本战力还是很足的,在考虑到神舟产品祖传的性价比优势,它还是非常值得购买的。
